⚡ Content Optimization is live — see exactly what to change to get cited in ChatGPT, Perplexity & Gemini

See How it Works
by Wellows

LLM Query Builder

How to find the right queries for my brand to track for AEO/GEO?

The One Question Stopping Your AI Visibility Strategy

The Problem

AI search engines reshape customer discovery. You can't optimize AI visibility without knowing which queries to track.

The Challenge

Most professionals hit the same wall: they understand AI search matters and citation tracking is critical, but picking the right queries is an ultimate challenge.

The Solution

Wellows free LLM Query Builder generates exact queries mapped to personas, intent types, and pain points—ready to track your visibility in AI search engines.

Get started in minutes: Upload your generated queries or generate new ones in Wellows to see exactly where your brand appears in AI search.

Wellows' 9-Step LLM Query Building Process

01

Domain Analysis

Enter your domain to start the analysis. The system initializes the knowledge graph extraction pipeline.

02

Entity Extraction

AI extracts brands, services, audiences, problems, and tools. Edit, add, or delete entities as needed.

03

Entity Expansion

Expand entities with industry concepts, topics, and semantic variants. Customize the expanded data.

04

Knowledge Graph

Visualize entities and their relationships as a mind map. Filter by entity type and explore connections.

05

Pain Points

Extract customer pain points with impact levels. Edit and remove pain points to refine.

06

Customer Needs (JTBD)

Map customer situations and constraints. Understand what they're trying to get done.

07

Goals Framework

Identify audience goals by category. Delete or modify goals to match your business.

08

Personas

Generate detailed buyer personas with demographics and attributes. Edit, add, or remove personas.

09

Query Generation & Export

Generate 40+ SEO queries by intent. Copy to clipboard or download as CSV. Share email for tools updates.

What this LLM Query Builder by Wellows Does

Semantic Knowledge Graph

Uses AI to extract entities (brands, services, audiences, problems) and build semantic relationships between them. Visualize as an interactive mind map with filtering by entity type.

AI-Powered Personas

Automatically generates detailed buyer personas with demographics, pain points, goals, and jobs-to-be-done. Edit, customize, or add personas throughout the process.

Intent Classification

Categorizes generated queries by intent type: Informational, Navigational, Commercial, and Transactional. Understand the buyer journey at every stage.

Relationship Mapping

Maps semantic relationships between entities and analyzes pain points, goals, and customer needs. Understand how everything connects.

Full Editability

Edit, add, or delete data at every step: entities, pain points, goals, personas, and queries. Customize the output to match your business needs exactly.

Quick Export

Copy 40+ queries to clipboard or download as CSV. Share your email to stay updated about new AI visibility tools by Wellows.

Key Features & Capabilities

9-Step Process

Comprehensive multi-step process with full control and editability at each stage from domain to query export

AI-Powered

Uses GPT-4 for intelligent entity extraction, persona generation, and semantic relationship mapping

40 Queries

Generates comprehensive query list across 4 intent types: Informational, Navigational, Commercial, Transactional

Dynamic Personas

Automatically generates personas and allows unlimited customization, addition, and deletion

Knowledge Graph

Interactive mind map visualization with filtering, zooming, and relationship exploration

Full Editing

Edit or delete entities, pain points, goals, and personas at any step before export

JTBD Mapping

Jobs-to-be-done framework to understand customer situations and constraints

Goals Framework

Categorized audience goals with measurable metrics and custom refinement

Quick Export

Copy queries to clipboard or download as CSV with email sharing option

Why LLM Query Builder by Wellows is Different

Context-aware

Queries reflect your actual business and audience, not generic templates

Persona-driven

Every query maps to a specific demographic or geographic segment

Intent-structured

Queries categorized by journey stage

Semantic coverage

Captures variants and related concepts

Action-ready

Formatted for immediate use in Wellows citation tracking

Just download the CSV upload in Wellows and start tracking Citations to boost your visibility!

Start Your 7-Day Free Trial
EDUCATIONAL GUIDE

The Complete Guide to LLM Query Building for AI Visibility

Learn how to generate strategic AI queries that capture the full search landscape, understand your customers across intent types, and dominate AI-driven search results.

What is Wellows LLM Query Builder?

The LLM Query Builder is a free tool by Wellows that solves the biggest challenge in AI search optimization: knowing which queries to track for citation scoring.

It identifies the exact conversational queries you should test in ChatGPT, Perplexity, and other AI engines to determine whether your brand is being cited. Since traditional keyword research doesn't work for AI search, where users ask natural, context-rich questions the tool fills this "query discovery gap."

As part of the Wellows platform, it analyzes your brand and generates the precise queries real users ask and that you need to measure AI visibility.

How the Tool Solves the Query Discovery Problem

Converts Business Context into Test Queries

Input your brand and industry. Get 40 relevant queries to track for citation scoring

Mirrors Real User Questions

Generates conversational queries that match how people actually ask AI search engines about your category

Covers All Citation-Driving Query Types and Intents

Queries reflecting pain points, job-to-be-done, goals, comparison mapped against informational, transactional, commercial and navigational types.

Why Generating the Right Queries Matters for AI Visibility

Here are the reasons why generating the right queries matters for AI visibility:

1. AI search is semantic, not keyword-based

AI search is semantic, not keyword-based. ChatGPT, Perplexity, and Google AI Overview and AI Mode do not use keyword matching. They understand intent and context through generative query understanding. To measure whether your brand is being cited, you need to track the actual semantic queries users ask, not traditional keywords. Queries or prompts user ask LLM matter more than keywords in AI search optimization.

2. The right queries reveal your true visibility

If you track the wrong or incomplete set of queries, your visibility results will be inaccurate. Only the right geographic, demographic, and persona-specific queries can show where your brand is cited and where it is missing.

3. Different audiences ask different questions

Executives, practitioners, and consumers each phrase their AI questions differently. Generating the right persona-specific queries ensures you are measuring visibility across all relevant audiences.

4. AI models cite brands based on query coverage

AI systems surface citations when a brand is relevant across many related queries. Tracking a full range of queries helps you understand the breadth of your AI visibility and where citations drop off.

5. Accurate queries align measurement across teams

When everyone tracks the same, well-generated queries, PPC, SEO, and product teams measure AI visibility consistently. This eliminates guesswork and ensures you are detecting citation performance accurately.

Which Queries Should You Track for AI Visibility?

Informational Queries

Purpose: Build authority and awareness. These queries establish your brand as a resource.

Examples:

  • • "How to write engaging blog posts"
  • • "What is semantic SEO"
  • • "Best practices for content strategy"

AI Visibility Impact: Citations in knowledge panels, "People Also Ask," AI overview sections

Navigational Queries

Purpose: Dominate branded searches. These drive direct traffic and build brand moat.

Examples:

  • • "[Your brand] + feature"
  • • "[Your brand] + pricing"
  • • "[Your brand] vs competitor"

AI Visibility Impact: Featured answers, comparison tables, product information boxes

Commercial Queries

Purpose: Drive high-intent, high-value traffic. These are your primary sales channel.

Examples:

  • • "Best [solution] for [use case]"
  • • "[Solution] vs competitor"
  • • "How to choose [solution]"

AI Visibility Impact: Comparison tables, AI-generated buying guides, recommendation snippets

Transactional Queries

Purpose: Capture ready-to-buy customers. These have the highest conversion potential.

Examples:

  • • "[Solution] free trial"
  • • "[Solution] pricing"
  • • "Sign up for [solution]"

AI Visibility Impact: Direct linking, product links, sign-up CTAs in AI summaries

From Query Building to Tracking & Measurement with Wellows: The Complete Workflow

Discovering the right queries is just the beginning. The complete AI visibility workflow follows a strategic cycle: Strategize Execute Monitor Optimize. This systematic approach transforms query insights into measurable business results across all major AI search engines through generative Engine Optimization.

While our free LLM Query Builder solves query discovery, Wellows provides the comprehensive tracking platform that completes the workflow by automating citation monitoring and turning query insights into actionable optimization strategies.

Step 1: Build Your Comprehensive Query Set

Build 40 intent-tagged, well-reasoned queries covering your full semantic space. This free LLM Query Builder tool solves the initial query discovery problem, giving you the exact questions to track for citation scoring.

Wellows allows you to upload these queries directly or generate using your domain once inside the platform. You can also use our Query Fan-Out Generator Tool to expand your query set with additional variations. Explore all Wellows features including GSC-powered query generation for citation tracking.

Generate Queries
Generate Queries interface showing Create New Queries modal
Use GSC For Query Personalization
GSC integration showing available pages from Google Search Console
Upload Queries
Upload queries interface with CSV file upload and guidelines

Step 2: Track Citation Score & Sentiment Analysis

Track these queries in Wellows to find platform-wise citation scores and understand the sentiment of citations earned by your brand. Our comprehensive tracking system monitors how often your brand is cited across ChatGPT, Perplexity, Claude, and other major AI models to measure your AI visibility performance.

This overview screen allows you to strategize the following items:

Overview screen showing LLM Presence, Citation Score, Citation Rank, and Sentiment Analysis
LLM Presence Section

In the LLM Presence section, you can view:

  • Tracked citations: Total number of citations your brand has received
  • Tracked queries: Total number of queries being monitored
  • Citation types: Breakdown of explicit and implicit mentions
LLM Presence section showing Tracked Citations, Queries Tracked, and Citation Types
Citation Score & Citation Rank Section

In the Citation Score & Citation Rank section, you can see:

  • �� Total citation score: The combined score from all included LLMs and regions in your plan
  • Citation rank: Your brand's citation rank for the tracked queries compared to your competitors
Citation Score and Citation Rank section showing citation metrics
Sentiment Analysis Section

Sentiment is measured as a percentage of all mentions across LLMs. Breakdown of how LLMs sentimentally present your brand when mentioned:

  • Positive: Favorable descriptions
  • Neutral: Informational or non-opinionated mentions
  • Negative: Complaints, concerns, or negative framing
Sentiment Analysis section showing positive, neutral, and negative sentiment breakdown

Step 3: Find Implicit and Explicit Opportunities

Tracking reveals explicit opportunities where you are already being cited and implicit opportunities where you should be cited but currently aren't. Use these insights to identify content gaps and prioritize which areas need additional coverage to improve your overall AI visibility.

Explicit Opportunities Table

The Explicit opportunity table highlights queries where your website has a direct opportunity to be cited by LLMs. These are queries where your domain should be featured but currently isn't.

Explicit Opportunities table showing suggested titles, topics, intent, estimated citations and create content action
Implicit Opportunities Table

The Implicit Wins Table shows third-party pages that LLMs currently cite for the queries you selected, but your brand is not mentioned on those pages. These represent high-priority outreach targets to secure citations on authoritative domains.

Implicit Opportunities table showing domain, URL, topics, estimated citations and connect for mention action

Step 4: Create Content and Outreach

Create targeted content using KIVA for explicit opportunities and conduct outreach to websites to earn citations and increase implicit visibility. Use our AI humanizer Tool to make AI-generated content more natural and authentic before publishing. Align your content strategy with the queries and opportunities identified in the tracking phase to maximize your brand's citation potential.

Explicit Opportunities

Use the Explicit Opportunities table to identify queries where your domain has direct opportunities for AI citations. Create high-quality content that addresses these specific queries and topics to improve your citation potential.

Explicit Opportunities showing Content Creation Opportunities with suggested titles, topics, intent and estimated citations
Create Content

Use the AI SEO tools to automatically generate content or build with insights. The Automated Process option lets AI handle the work automatically, while Build with Insights allows you to take charge and refine your briefs with custom guidance for more control.

AI SEO tools modal showing options to create content with Automated Process or Build with Insights
Implicit Opportunities

Identify third-party pages that LLMs currently cite for your target queries but where your brand is not mentioned. These are high-priority targets where mentioning your brand could significantly increase your AI visibility.

Every Missed Citation Is Their Win & Your Loss showing Explicit and Implicit Wins opportunities
Outreach

Access verified email contacts and pre-written email templates for outreach. Use these contacts to reach out to site owners with personalized collaboration opportunities that naturally incorporate your brand and increase mentions on authoritative pages.

Email contacts modal showing verified contact details and pre-written email templates for outreach

Step 5: Monitor Daily

Monitor your citation scores daily and understand which queries are generating visibility for your brand. Our monitoring system tracks performance trends over time to measure the impact of your content efforts and provides daily updates so you can optimize your strategy based on real-time data and emerging opportunities.

Historical Performance Comparison

Compare key metrics to understand what's driving momentum. Track changes in citation score, explicit mentions, implicit opportunities, market position, and key changes over time. This historical view helps you identify trends and measure the impact of your optimization efforts.

Historical Performance Comparison table showing period, citation score, explicit mentions, implicit opportunities, market position and key changes
Industry Movement Analysis

Understand market dynamics with insights into your brand performance, industry trends, and competitor movements. A quick pulse on the market, competition, and your momentum helps you identify gaps and opportunities to capitalize on for sustained competitive advantage.

Industry Movement Analysis showing Your Brand Performance, Industry Trends, and Competitor Movements
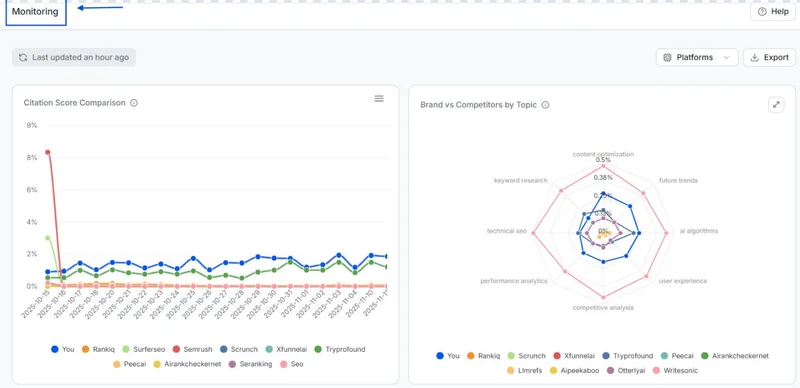
Monitoring Analytics

Track your citation score trends across all LLM platforms and analyze your brand positioning against competitors by topic. Visualize how your citation metrics change over time and identify which topics drive the most visibility. Use these insights to optimize your content strategy and topic coverage.

Monitoring dashboard showing Citation Score Comparison line chart and Brand vs Competitors by Topic radar chart

Understanding AI Search Visibility

What is AI Search Visibility?

AI Search Visibility measures how often your brand appears in responses from AI-powered search systems like ChatGPT, Perplexity, Claude, and other LLMs. It's different from traditional SEO rankings in three critical ways:

1. Citation-Based Metrics

AI systems don't rank pages. They cite sources. Your visibility is measured by how frequently your site is referenced, not your position on a SERP.

2. Query Semantic Matching

Rather than matching exact keywords, AI systems understand semantic meaning. A query about "what to wear for cold weather" might cite your running apparel company even though you didn't target that exact phrase.

3. Authority Over Position

AI systems prioritize comprehensive, authoritative answers. They cite the best source regardless of link count or domain age. New sites can earn citations if their content is better.

How Wellows Generates Intelligent Queries for Tracking Your Brand's Citations

Use Wellows to generate the exact semantic queries you need to track—then monitor your brand's citations across AI search engines.

1

Semantic Entity Mapping

The tool extracts all entities related to your business: services, problems, audiences, competitors, and features. These entities become the foundation for query generation.

2

Persona-Based Intent Clustering

Rather than generic keywords, Wellows creates queries for specific personas. Each persona has distinct pain points, goals, and search behavior that drive how they search.

3

Intent-Aligned Query Generation

Wellows generates queries across 4 intent types: Informational (authority building), Navigational (brand protection), Commercial (consideration), and Transactional (conversion).

4

Semantic Relationship Mapping

The knowledge graph visualizes how all your entities connect. This semantic coverage is what AI systems look for when deciding whether to cite you.

The Bottom Line

Finding the right queries to track is the foundation of modern AI visibility strategy. Stop guessing which queries to track. With Wellows' free LLM Query Builder, get the exact questions your customers are asking AI search engines about your category, generated automatically based on your business context.

Without the right queries to track, you're flying blind, testing random queries while missing the conversations that matter.

Strengthen Your Brand's AI Search Visibility

Free Tool: Generate 40 strategic queries, understand your audience across intent types.

Wellows Platform: Track your AI visibility in real-time across ChatGPT, Perplexity, and other AI models. Measure citations, identify gaps, dominate search results.

Complete Your AI Search Visibility Workflow:

Generate queries free → Download CSV → Start 7-day trial → Track in Wellows → Find Implicit and Explicit opportunities → Monitor citations → Execute and Dominate

Frequently Asked Questions

What is LLM Query Generator?

The LLM Query Generator is a free AI-powered tool that automatically generates 40+ high-intent SEO queries for tracking your brand's visibility in AI search engines like ChatGPT, Perplexity, and Google SGE. It uses a 9-step process to analyze your domain, extract key entities, map customer pain points and goals, create detailed buyer personas, and generate queries across all intent types. Simply upload your domain, and the tool generates strategic, citation-ready queries mapped to real customer needs and behaviors.

Can I edit personas and queries?

Yes! The tool is fully editable. At any step, you can delete items by clicking the edit button, add new personas, modify pain points, goals, and queries. You have complete control over the output before exporting.

What intent types are used?

The tool categorizes queries into 4 intent types: (1) Informational - seeking knowledge, (2) Navigational - reaching a specific site, (3) Commercial - researching before buying, (4) Transactional - ready to complete an action. This helps you understand the buyer journey.

Can I export the results? In what formats?

Yes! You can copy all queries to clipboard or download as CSV format. When exporting, you'll be asked to share your email to stay updated about AI visibility tools by Wellows. The CSV includes Query, Intent, Persona, and Reasoning columns.

How many queries does the tool generate?

The tool generates 40 SEO queries distributed across your personas and intent types. You can view all queries in the final step, filter by intent, and select which ones to export for your content strategy.

See What Users Are Saying About LLM Query Builder

User reviews and feedback will appear here as the tool gains traction

Share Your Feedback

Have you used the LLM Query Builder? We'd love to hear about your experience.

Your feedback helps us improve the LLM Query Builder and make it better for everyone.

Share This Tool

Found this helpful? Share it with your network.