⚡ Content Optimization is live — see exactly what to change to get cited in ChatGPT, Perplexity & Gemini

See How it Works

AI Overviews Tracker

See exactly where your brand is cited within Google AI Overviews. Track your citation score across AI-generated search answers. Find explicit wins, implicit opportunities, and competitive gaps. Get started with the Wellows AI Overviews Tracker - completely free.

Check Your Visibility Score Within Google AI Overviews Today

See exactly where your brand is cited in actual Google AI Overviews responses across 40 intent-driven queries. The free tracker checks your citation score and provides instant visibility analysis with actionable insights for improvement.

Explicit Citations

Your domain link appears directly in AI Overviews responses. Explicit citations are the most valuable - they drive traffic and build credibility with AI-powered decision makers.

Implicit Citations

Third-party websites and publishers mention your brand in their content. These implicit citations build authority and create pathways to explicit citations.

Explicit Opportunities

See where direct AI citations are possible but missing across major AI platforms.

Implicit Opportunities

Discover authority-building opportunities that influence how AI answers are formed.

How to Use AI Overviews Tracker

1

Enter Your Domain

Paste your website URL. No signup required. The tracker automatically crawls your content to identify core topics, entities, and competitive positioning.

2

Get AI Overviews Visibility Score

See your citation score instantly - tracking where your brand is cited within Google AI Overviews across 40 queries. Get explicit and implicit citation counts, positioning data, sentiment analysis, and complete competitor visibility in Overviews.

3

Improve Visibility

Use insights to optimize your content for maximum AI citation potential. Identify gaps where competitors appear but you don't, and implement targeted improvements.

How to Track and Improve Your Brand's Visibility in Google AI Overviews

Your citation score within Google AI Overviews is now essential for effective SEO strategies. This guide explains how a Google AI Overviews tracker works and why citation checking in AI-generated responses matters for your business.

You'll discover how to optimize your content for maximum citation presence in real Google AI Overviews results, including the practical steps for measuring your AI citation score and understanding what makes Google AI Overviews cite your brand.

Plus, learn how to implement a complete tracking strategy to monitor your presence in Google's AI-generated answers.

What is an AI Overview Visibility Tracker and How Does It Work?

An AI Overview visibility tracker is a specialized analytics tool that checks your citation score within actual Google AI Overviews responses. Unlike conventional SEO platforms that only measure traditional organic rankings, it delivers granular insights into your AI visibility.

The Wellows AI Overviews Tracker shows whether your domain appears as a direct link or your brand is mentioned as a source within Google's AI-generated search answers.

The tracker works by executing 40 intent-driven queries based on your domain's core topics, then analyzing real Google AI Overview responses to detect brand mentions, domain citations, and content references within those Overviews.

The analysis captures essential metrics: how frequently your sources appear in Overviews, their positioning within AI answers, the contextual sentiment of mentions in Overviews, and your competitive position relative to industry rivals in AI-generated results.

🔍 Essential Citation Metrics Checked Within Google AI Overviews

  • Visibility Score: Percentage of your tracked queries where your domain or brand appears within Google AI Overviews responses
  • Explicit Citations in Overviews: Direct domain links appearing as sources within AI-generated answers
  • Implicit Citations in Overviews: Brand mentions from third-party sources within AI Overviews content
  • Citation Positioning: Where your citations rank among sources in AI Overviews (first cited, second, third, etc.)
  • Sentiment in AI Overviews: How Google's AI frames your brand when cited (positive, neutral, or negative context)

Implementation begins with analyzing your domain to define core topics and business objectives. The tracker then runs comprehensive checks against Google AI Overviews using your generated queries, documenting every instance where your brand, content, or domain receives attribution within the actual AI-generated answers.

With ongoing tracking through a Wellows account, you accumulate historical citation data that reveals trends, benchmarks performance against competitors in Overviews, and shows correlation between your content improvements and citation gains.

Wellows provides the definitive solution for AI overview tracking, enabling businesses to see exactly where their brand is cited within Google AI Overviews.

Understanding what makes Google cite your brand in AI Overviews helps optimize content for maximum citation potential, while implementing comprehensive AI citation tracking ensures you maintain competitive awareness in this evolving search landscape.

Why Your Visibility Score in AI Overviews Matters

User behavior and brand discovery have fundamentally shifted. Google AI Overviews has changed how people search, replacing traditional blue links with direct, synthesized answers.

This creates a new competitive landscape where brands either get cited in the AI answer or disappear entirely from the response. Your brand's presence now depends on citation frequency, representation accuracy, and positioning at key decision moments.

Checking and tracking your citation score ensures you maintain competitive awareness in this evolving search landscape.

"AI Overviews are here to stay. The brands winning in AI search aren't just optimizing for algorithms. They're tracking their visibility religiously and adapting faster than their competitors."

- Barry Schwartz, Search Engine Roundtable, 2024

Industry leaders recognize that the competitive advantage comes from consistent AI overview monitoring and rapid adaptation to changes in how your brand appears in AI Overviews.

Visibility tracking isn't optional—it's become a core component of search strategy.

"The shift to AI-powered search is the biggest change to SEO since mobile-first indexing. If you're not tracking your AI visibility, you're missing half the picture of your search performance."

- Lily Ray, SEO Director at Amsive, Search Engine Land, 2024

The numbers back this up. As AI Overviews become increasingly common, brands that track their visibility gain a competitive edge.

This advantage beats relying on traditional SEO metrics alone. The data shows the impact is real and measurable across industries.

📊

Did You Know?

47% of all Google searches now trigger AI Overviews, fundamentally changing how users discover content.

Traditional organic listings are being pushed further down the page, making AI citation tracking essential for maintaining search visibility.

Source: BrightEdge Research, 2024

AI Citation Tracking Metrics

Effective AI citation tracking requires monitoring specific KPIs that differ from traditional SEO metrics. Wellows captures the following essential data points:

  • Visibility Score: The percentage of tracked queries where your domain or brand appears within AI responses.
  • Explicit Citations: Direct domain links appearing as sources.
  • Implicit Citations: Brand mentions from third-party sources.
  • Citation Positioning: Your rank among sources (e.g., first cited vs. fifth).
  • Sentiment Analysis: How Google's AI frames your brand (positive, neutral, or negative context).

Track Competitor Mentions in AI Overviews

Understanding your market position requires you to track competitor mentions in AI overviews. Wellows helps you track competitor mentions in AI Overviews by identifying specific moments where Google AI cites competitors for your target queries while excluding your brand.

This gap analysis allows you to:

  • Find AI Overview answers that include competitors you are missing.
  • See the sources driving competitor inclusion.
  • Turn each gap into a clear content and optimization task.

"The brands winning in AI search aren't just optimizing for algorithms. They're tracking their visibility religiously and adapting faster than their competitors."

- Barry Schwartz

Tracking Website Citations in Google AI Overviews: Optimization Strategy

Tracking website citations in Google AI Overviews is the first step; optimization is the goal. If your site isn't showing, it often stems from specific, addressable factors. Here is how to fix common issues:

Diagnosis: Content is comprehensive but lacks clear answers.

Solution: Restructure content to lead with direct answers (first 100-150 words). Use "Question-as-Heading" formats followed by actionable answers.

Diagnosis: Domain lacks authority signals used by AI.

Solution: Build high-quality backlinks, implement Schema markup, and maintain consistent NAP data.

Diagnosis: Technical barriers block AI crawlers.

Solution: Verify robots.txt, ensure fast load times, and fix broken internal links.

Best AI Overviews Trackers: The Wellows Advantage

When evaluating the best AI overviews trackers, Wellows stands out as it provides visibility score, sentiment analysis, and unlimited opportunities to boost AI search visibility. While basic tools may simply check for presence, comprehensive tracking requires deeper analysis.

Wellows offers a distinct advantage by not just tracking Google, but monitoring citations across the full spectrum of AI search engines including ChatGPT, Perplexity, Gemini, and AI Mode. Wellows turns raw data into strategic guidance, helping you actively improve how your brand appears rather than just reporting on it.

Key Value Propositions

  • Historic Performance: Track daily citation score changes over time to measure the real impact of optimization.
  • Multi-Platform Monitoring: Keep track of citations across all major AI engines, not just Google.
  • Sentiment Insights: Analyze whether the AI framing of your brand is positive, negative, or neutral.
  • Source Analysis: Identify which sources drive inclusion, prioritizing your outreach efforts.

Who Benefits Most from AI Overview Tracking?

The AI Overviews visibility tracker offers valuable support for various digital professionals. Advanced filters allow different users to extract relevant information based on their focus, whether detailed trend reporting or location-specific data.

SEO Agencies

Support rigorous benchmarking per client keyword, ensure transparent reporting, and provide undeniable evidence of AI-driven search gains. Integrate visibility scorecards directly into client presentations.

Each of these personas brings unique objectives to AI Overviews tracking. Whether you're proving ROI to clients, optimizing editorial strategy, or protecting brand reputation, visibility data becomes a core asset for decision-making.

Did You Know?

68% of B2B buyers now use AI search engines during their research phase, compared to just 23% a year ago. AI visibility is no longer optional for B2B brands. It's fundamental to buyer discovery.

Source: Gartner B2B Buying Behavior Study, 2024

Why Your Site Isn't Showing in AI Overviews and How to Fix It

Absence from AI-generated search results stems from specific, addressable factors. Understanding why competitors gain citations while your content remains invisible requires systematic diagnosis of content quality, technical SEO factors, and AI-specific optimization requirements.

🚫

Problem: Content Lacks Direct Answers

Diagnosis: Your content provides comprehensive information but doesn't offer clear, concise answers to specific questions.

Solution: Restructure content to lead with direct answers in the first 100-150 words. Use question-as-heading format (H2: "How do I...?") followed immediately by actionable answers. AI systems favor content that delivers value without requiring extensive reading.

🚫

Problem: Low Domain Authority and Trust Signals

Diagnosis: Your domain lacks the authority signals AI platforms use to validate source credibility.

Solution: Build high-quality backlinks from established publications, implement comprehensive Schema markup, secure HTTPS certificates, maintain consistent NAP (Name-Address-Phone) data, and publish consistently over time. AI platforms prioritize sources demonstrating long-term reliability.

🚫

Problem: Content Isn't Indexed or Accessible

Diagnosis: Technical barriers prevent AI systems from accessing your content.

Solution: Verify robots.txt doesn't block AI crawlers, check for proper XML sitemap submission, ensure fast page load times, fix broken internal links, and eliminate duplicate content issues. Use Google Search Console to identify and resolve indexing problems.

🚫

Problem: Competitors Have Better Content Structure

Diagnosis: Competing content uses formats that AI systems parse and extract more effectively.

Solution: Implement hierarchical heading structures (H2, H3), use numbered lists for sequential information, employ bullet points for feature lists, add comparison tables, and include FAQ sections. AI platforms favor well-structured, scannable content over dense paragraphs.

"AI-generated answers are fundamentally reshaping the search landscape. Brands that don't track their presence in AI Overviews are flying blind in the new era of search."

- Rand Fishkin, SparkToro Founder, SparkToro AI Search Report, 2024

How Wellows AI Overviews Tracker Works

To effectively track AI overviews, one must understand the nuance between different types of visibility. The Wellows tracker distinguishes between explicit wins and implicit opportunities, offering a granular view of your performance:

1

Content Crawl & Entity Extraction

The tracker crawls your domain to identify authoritative topics, product offerings, unique capabilities, and problems your content addresses. This establishes your knowledge base for AI Overviews citation potential.

2

Knowledge Graph Enrichment

Your extracted entities are enriched against Google's Knowledge Graph to find semantically related concepts, customer pain points, and market opportunities. This reveals where your brand might be cited in AI Overviews.

3

AI Overviews Query Simulation

The system generates 40 high-intent queries that match real user questions triggering Google AI Overview responses. These queries reflect exactly how your target audience searches at the moment when AI Overviews appear.

4

Scan for Citations Within AI Overviews

For each query, the tracker analyzes the live Google AI Overview response to check whether your domain appears as a direct citation (explicit), whether your brand is mentioned in sources (implicit), and how you rank against competitor citations within the Overviews.

5

Visibility Score & Optimization Map

Receive a complete citation scorecard showing your presence in AI Overviews, positioning distribution among cited sources, sentiment tone, and exact gaps where competitors are cited but you're missing. Get prioritized recommendations for content optimization to win citations.

Want to test custom search queries before running them to check for citations in AI Overviews? Use the LLM Query Builder to craft specific prompts that match how Google AI Overviews will interpret your content and decide whether to cite it.

This systematic approach transforms your citation data into actionable intelligence. Rather than guessing which content deserves optimization, you receive a data-backed map of your exact position within Google AI Overviews, competitive citation threats, and the specific opportunities where your brand can win citations in AI-generated answers.

Introducing Wellows

While the concept of tracking AI Overviews visibility is straightforward, the execution is complex. That's where Wellows stands out. We've built the most sophisticated AI visibility platform that allows you to track your brand visibility in AI Overviews along with other search engines.

Wellows turns raw visibility data into strategic guidance, helping you actively improve how your brand appears in Google AI Overviews, AI Mode, ChatGPT, Perplexity and Gemini.

The impact of AI visibility tracking is measurable and significant. Brands that monitor and optimize their presence in AI systems see tangible increases in brand awareness and search volume—regardless of direct clicks. This is a new form of visibility that traditional metrics don't capture.

💡

Did You Know?

Websites cited in AI Overviews see an average 34% increase in brand search volume within 90 days, even when users don't click through.

AI visibility drives brand awareness independent of direct traffic.

Source: Conductor AI Visibility Study, 2024

How Wellows Helps You Win Visibility in Google AI Overviews

Wellows helps teams move beyond measuring brand presence in Google AI Overviews. It turns AI Overview visibility into clear actions.

You can strengthen how your brand is cited and referenced while continuously improving performance over time.

Wellows supports tracking and optimization across AI platforms, with a strong focus on Google AI Overviews and AI Mode across its full set of Wellows features.

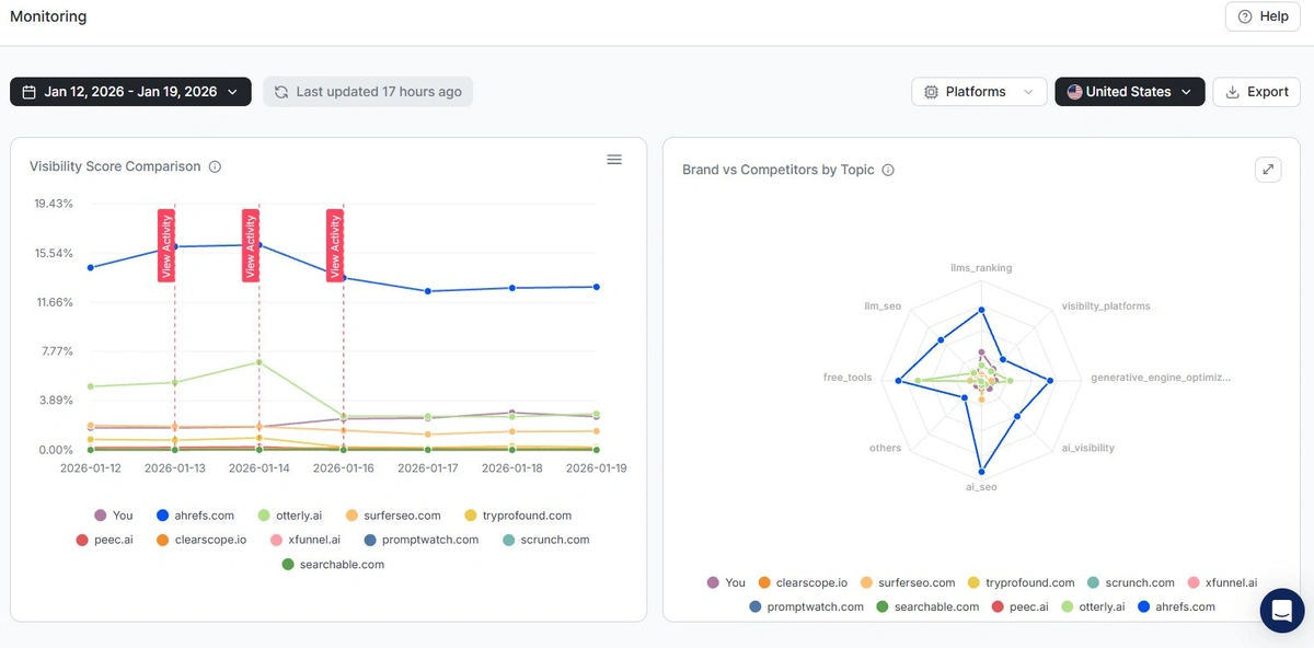
1. Brand Visibility Score for Google AI Overviews

Wellows calculates your Brand Visibility Score by checking citation presence within actual Google AI Overviews responses. This score shows your brand's true presence in the AI-generated answers that appear at the top of search results.

Wellows Brand Visibility Score dashboard showing AI Overview tracking across multiple platforms

Wellows Brand Visibility Score dashboard tracking citation presence within Google AI Overviews

Track your visibility score across your AI Overview queries. See exactly which queries trigger Overviews and where your brand is cited within them.

Compare your performance with competitors in Google's AI-generated summaries and monitor daily citation score changes over time.

This gives teams precise visibility into how Google's AI is selecting and rating your brand against competitors in AI Overviews.

2. Citation and Sentiment Insights Within AI Overviews

Citation scores are only valuable when you understand what's influencing how Google AI Overviews choose to cite your brand.

Wellows connects your visibility metrics to the specific citation signals and sentiment patterns detected within AI Overviews responses.

Citation insights from Google AI Overviews showing explicit vs implicit citations and competitor frequency

Citation analysis from Google AI Overviews showing explicit vs implicit brand mentions and competitive positioning

This includes the difference between explicit opportunities where your domain appears as a direct link in Overviews, and implicit opportunities where third-party publishers mention your brand within the sources Google AI uses.

Track how your brand is cited within actual AI Overviews responses. Distinguish between explicit domain citations and implicit brand mentions.

Evaluate how strong each citation signal is based on position and context in the generated answer.

Analyze sentiment to see how AI Overviews frame your brand when it appears. Use citation patterns to understand which content types Google prefers.

3. Find Competitor Gaps You Can Fix

Wellows identifies moments when Google AI Overviews are already citing competitors for your target queries, but your brand is not included, turning that gap into a clear content creation opportunity. That gap is your opportunity.

Explicit Opportunities dashboard showing content suggestions and competitor insights for AI Overview visibility

Explicit Opportunities dashboard with content suggestions and competitor gap analysis

You can find AI Overview answers that include competitors you are missing. See the sources driving competitor inclusion.

Turn each gap into a clear content and optimization task tied to a query.

As you ship improvements, measure whether the work results in increased visibility and new citations by monitoring commentary and historical movement.

These competitor gaps are often the highest-impact, lowest-effort wins.

4. Focus on Sources That Drive Inclusion

AI Overviews are built from sources. Wellows helps you see which sources matter and where you need to show up to become eligible for citations.

Implicit Opportunities dashboard showing outreach sites mentioning competitors for authority building

Implicit Opportunities dashboard with outreach targets mentioning competitors

This makes it easier to prioritize what to pitch and where to appear when you connect these insights to outreach options.

Wellows helps you identify the domains and pages that repeatedly influence AI Overview answers in your space.

Spot missing source coverage where competitors are present but you are absent.

Use source patterns to guide outreach, content alignment, and authority building. Strengthen pages that are likely to be selected.

This way, you're not guessing what Google might pull into AI Overviews.

5. Track the Right Queries for AI Overview Tracking

Wellows helps you track the exact questions that generate AI Overviews. Not generic keywords that never trigger generative answers.

Your reporting stays grounded in what actually impacts brand visibility score performance.

Create New Queries modal showing AI-powered query generation options with country, topic, and LLM context

AI-powered query generation interface with smart topic-driven query creation

You can build query sets based on real intent and AI Overview-triggering patterns, refine queries using Google Search Console data, and organize queries by product segment, audience, or topic cluster.

For advanced use cases, the LLM Query Builder enables deeper semantic and persona-based query design, supporting query creation intended to influence AI outputs.

6. Measure Progress Over Time

Wellows closes the loop by showing whether your visibility is improving because of what you changed, not because of noise. It does this by tracking how your citations are appearing within Google AI Overviews specifically, tying daily movement to performance monitoring, so you know exactly which queries started including your brand in their AI-generated answers.

Performance monitoring dashboard showing citation trends and visibility metrics

Track your citation progress and visibility improvements over time

You can track Brand Visibility Score daily and historically across your AI Overview queries. See which citations were gained and which were lost.

Compare competitor visibility shifts to understand relative momentum within Overviews.

Performance History dashboard showing tracked queries, visibility score trends, and citation metrics over time

Performance History dashboard with historical tracking data and citation trends

Use historical movement to validate ROI of AI Overview-focused content work.

Ultimately, Wellows is your single source of truth for Google AI Overview visibility and optimization.

It helps teams understand why AI Overviews include certain brands and where competitors are gaining ground.

Learn what actions lead to measurable improvements in brand visibility and citations.

How to Optimize Content for AI Overviews

Analyze recurring citation patterns within AI Overviews and apply similar structure or formatting to your content.

Effective optimization focuses on delivering straightforward answers, detailed lists, and trusted data that Google's AI uses for citations.

"Following these content traits increases your chances of being cited more often for various user intents."

Focus on High-Performance Formats

  • Instructional Content:Emphasize FAQ, instructional, or step-by-step formats that typically secure citations.
  • Structured Data:Incorporate detailed lists, clear summaries, and direct answers on fresh or revised pages.
  • Refresh Cycle:Refresh existing content based on tracker feedback to continue earning AI Overview citations.

Expand Your Query Coverage

Once you identify high-performing query categories, expand your coverage across semantic variations and related topics.

The Wellows Query Fan Out Generator helps you systematically expand your query coverage.

Uncover hidden AI Overview opportunities you may have missed.

Strengthen Your Long-Term SEO Strategy

Including AI Overview tracking as part of your ongoing SEO plan supports risk reduction and strategic flexibility.

With more searches displaying AI summaries, proactive monitoring reveals whether your search visibility and authority are achieving growth.

Monitor trends to see if you're stagnating or diminishing in visibility.

Frequently Asked Questions

Learn key concepts and how to use the Wellows AI Overviews Tracker effectively

AI Overviews, also known as Google AI Overviews, are summaries produced by Google's artificial intelligence to quickly address search queries right within the search results page. These summaries provide concise answers with citations to the sources used.
Although Google does not offer built-in tools for AI Overview tracking, dedicated platforms can help you monitor which keywords prompt AI summaries and identify if your site is referenced. You can access complete AI responses and evaluate SEO effects—all in one solution.
No, not every search triggers AI Overviews. Studies indicate about 47% of searches display an AI Overview answer, with informational, long-tail, and bottom-of-funnel queries being most commonly triggered.
AI Overviews do not always cite the first-ranked site. Instead, the AI selects the clearest and most straightforward answer, which may occasionally favor a competitor with better-formatted or more direct content.

Wellows provides historic performance helping you keep track and monitor your citations and brand visibility in AI Overviews and other AI search engines including ChatGPT, Perplexity, Gemini and AI Mode.

The platform offers automated, continuous monitoring with daily updates to ensure you never miss changes in your AI visibility.

Yes, Wellows functions as a comprehensive rank tracker tool for AI Overviews and other AI Search engines including ChatGPT, Perplexity, Gemini and AI mode, but goes beyond traditional ranking metrics.

It tracks citation positioning, visibility scores, sentiment analysis, and competitive gaps across multiple AI search platforms, providing a complete picture of your AI search performance.

The most effective method for tracking website citations in Google AI Overviews involves using specialized tools like Wellows that analyze actual AI Overview and other AI search engine responses.

These tools distinguish between explicit and implicit citations, monitor sentiment, and provide historical performance data to measure optimization impact over time.

Try Other Wellows Free Tools

Perplexity Visibility Tracker

Monitor how your brand appears in Perplexity responses and track explicit/implicit citations.

Explore Perplexity Tracker

ChatGPT Visibility Tracker

Track your visibility in ChatGPT and optimize for AI-generated search results.

Explore ChatGPT Visibility Tracker

Query Fan Out Generator

Generate comprehensive query variations to identify visibility opportunities across AI search engines.

Try Query Generator

LLM Query Builder

Build and test targeted queries to optimize your content strategy for AI-powered search engines.

Explore Query Builder

Share Your Feedback

Your review helps us improve the AI Overviews Tracker and helps other teams discover how to measure their AI search presence.

What People Are Saying

Join hundreds of brands using Wellows AI Overviews Tracker to measure and improve their AI search presence.

Loading reviews...